@spurgelaurels wrote:
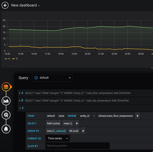
I’m trying to recreate a graph that HASS seems to generate on its own…
The data exists:
But I can’t seem to load anything from the
climate.sensor into InfluxDB or Grafana, even though I can access thesensor.main_floor_temperaturejust fine.
Is there a way to access those other data sources?
Using the Ecobee integration as a climate source.
Posts: 1
Participants: 1


